Technological Superiority through Data-Driven Integration
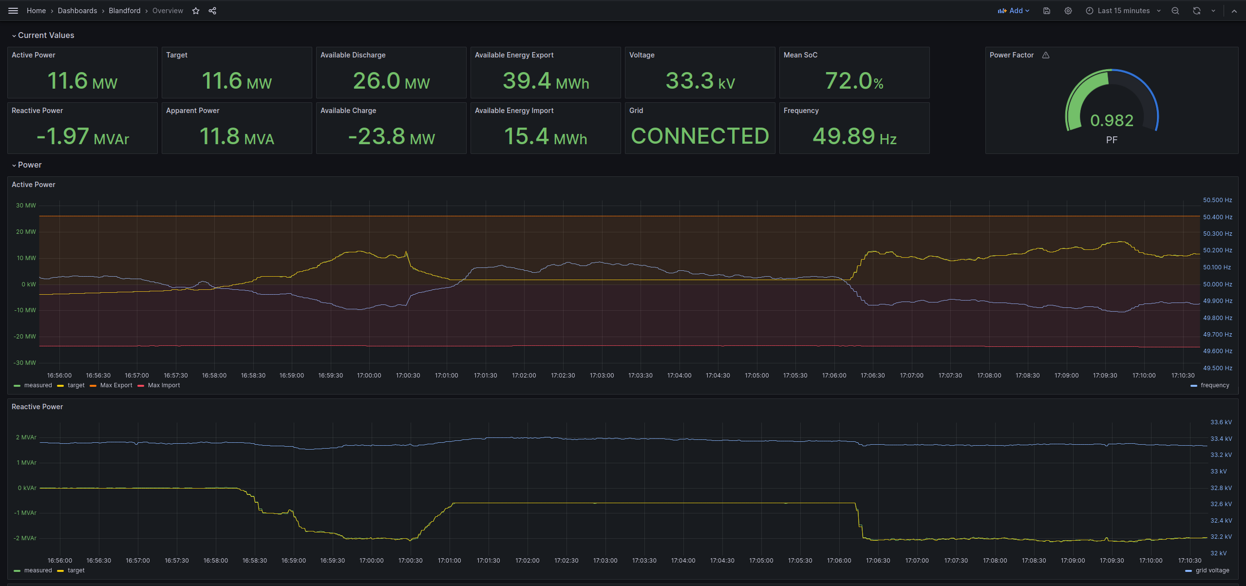
A data-driven approach has enabled Noriker to become technologically superior. The Noricore software platform is designed to help manage and control the operation of power delivery systems.
A data-driven approach has enabled Noriker to become technologically superior. The Noricore software platform is designed to help manage and control the operation of power delivery systems.
With a flexible plugin-based architecture, our system allows for a high degree of customisation and can easily be tailored to meet the specific requirements.
Our large library of existing plugins and the ability to easily integrate new plant into the platform make
it simple to rapidly deploy complete and sophisticated grid scale power delivery systems.
The Noricore control system is currently in use across a large portfolio of several hundred megawatts,
and
is able to control both pure battery energy storage sites, temporary mobile battery facilities and hybrid
sites that integrate traditional energy generation.
With a proven track record of grid scale developments and smaller mobile units, the Noricore control system
can deliver against a wide range of complex tasks.
Because we use the system in-house for our own projects, we adapt to market changes and new
requirements without delay.